
[뉴스클레임]
유비케어는 자사의 의약품 통계 데이터원인 분석 솔루션 ‘UBIST Analytics’가 경쟁사 활동을 실시간으로 모니터링 할 수 있는 ’시장분석’ 서비스를 선보였다고 6일 밝혔습니다.
‘UBIST Analytics'는 전문의약품, 성분, 브랜드, 약품 등 원외처방 의약품의 통계 결과값에 대해 심층 데이터 분석을 제공하는 서비스로, 지난해 2월 국내 처음 출시됐니다.
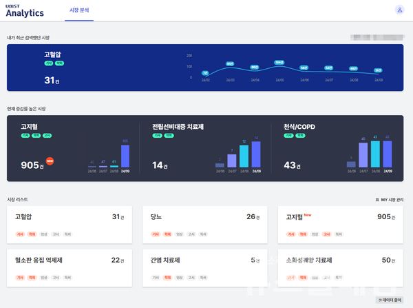
이번에 새롭게 선보이는 ‘시장분석’ 서비스는 비즈니스 인텔리전스 솔루션(BI)과 실시간 수집 및 매칭 시스템(Real Time Gathering & Matching System) 활용해 제약사가 경쟁사의 활동을 실시간으로 모니터링하고 한눈에 볼 수 있는 대시보드를 제공합니다.
세부적으로 ▲내가 최근 검색했던 시장 ▲현재 증가율이 높은 시장 ▲시장 리스트 등 경쟁 시장 전체를 한눈에 조망하는 것은 물론 소송 판결, 특허 이슈 등 시장 별 이슈 9가지와 인허가, 급여 중지 등 약품 별 이슈 13가지 등 세분화된 분석이 가능합니다.
특히 유비케어는 제약사가 궁금해하는 경쟁사 마케팅 분석 기능을 강화했습니다.
사용자는 경쟁사가 어떤 키닥터(Key Doctor)와 마케팅 활동을 하는지 확인 가능하고 별도로 시간을 들여 의약품 고시 정보를 데이터 베이스화 할 필요 없이 대시보드 내에서 원하는 정보를 찾아낼 수 있습니다.
UBIST Analytics ‘시장분석’ 서비스 도입을 통해 제약사는 과거와 현재, 앞으로 진행 될 특허 만료 및 임상 현황 등의 시장 이슈까지 한눈에 파악함으로써 경쟁 시장의 변화를 전망해 볼 수 있습니다. 향후 대응해야 할 전략도 무엇인지 선제적으로 검토하고 실행할 수 있습니다.
또한 다양한 웹사이트에 분산된 정보를 별도 가공 없이 즉시 활용 가능해 리서치 업무 시간을 획기적으로 단축해 마케팅 전략을 수립하고 실행하는 등 더 중요한 일에 시간을 집중 투입할 수 있습니다.
